1適用范圍
本標準適用于采暖通風與空氣調節設備(以下簡稱機組)噪聲聲功率級的測定。
本標準規定了反射平面上自由聲場條件下的混響聲場條件下噪聲聲功率級的工程測定法,并在附錄C(參考件)中推薦了適用于現場測定的聲壓級測量方法。
2 引用標準
GB 3102.7 聲學的量和單位
GB 3241 聲和振動分析用的1/1和1/3倍頻程濾波器
GB 3785 聲級計的電、聲性能及測試方法
GB 3947 聲學名詞術語
JJG 176 聲壓級校準器試行檢定規程
JJG488 聲級計試行檢定規程
JJG 277 標準聲源檢定規程
3 聲學術語、聲學的量和單位
本標準中使用的術語、量和單位的名稱與符號符合GB 3947和GB 3102.7的規定。
4 測試儀器
4.1 概述
測試儀器使用GB 3785中規定的1型或1型以上的聲級計,以及精度相當的其他測試儀器。聲級計或其他測試儀器與傳聲器之間應使用延伸桿或延伸電纜。倍頻程濾波器應符合GB 3241中有關規定。
4.2 校準
每次測量前后,應用精度高于±0.5dB的聲級校準器,在一個或多個頻率上對整個測試儀器系統進行校準。若測量前后兩次校準值相差超過1dB,則測量無效。聲級校準器應按JJG 176、聲級計及其他測試儀器應按JJG 188定期檢查,以保證測試儀器的準確度。
5 應測定的量和測量誤差
5.1 應測定的量
A聲功率級和其中心頻率在125~8 000Hz之間的七個倍頻帶聲功率級。
5.2 測量誤差
按照本標準進行測量,A計權聲功率級的標準偏差為2dB,倍頻帶聲功率級的標準偏差不大于表1規定的值。
表1

注:測量誤差系指由于各種因素所造成的累計標準偏差;但不包括各次測量中因機器安裝和運轉狀態改變所引起的機器本身聲功率的變化。
6 機組的安裝與運轉
6.1 安裝
6.1.1 機組應按有關技術條件的要求進行安裝,所有的零部件都應安裝完整,但不應額外增加隔聲和吸聲部件。
6.1.2 機組通常應安裝在一個反射平面(即地面)上。吊頂式以及安裝在墻壁上的機組,在測試室地面安裝時,亦應安裝在與墻壁或天花板相似條件的位置。
6.1.3 通常靠墻安裝的機組測量時應靠墻安裝,該墻面應是反射平面,即安裝在兩個反射平面上。
6.1.4 在混響聲場條件下測量時,若機組既不是靠墻也不安裝在墻壁上,則其它裝時應避開對稱的位置,并且聲源的主要表面不應平行于鄰近的混響室墻面,機組表面與其墻面的距離不應小于1m。
6.2 運轉
固定轉速的機組應在額定轉速下穩定、連續運轉;具有分檔轉速的機組測量應在最高轉速下運轉,或在每一檔轉速下進行。
7 反射平面上自由聲場條件下測試方法
7.1 測試環境
7.1.1 反射平面
反射平面應是由混凝土,瀝青或其他類似的堅實材料構成的平整表面,其尺寸應大于測量表面在其上的投影。
7.1.2 合適的測試環境
合適的測試環境應分別規定為一個反射平面上的半空間或兩個反射平面上的四分之一空間。理想的測試環境是除了規定的反射平面以外,沒有其他反射物。附錄A(襯充件)給出了測試環境的鑒定方法。
7.2 基準體
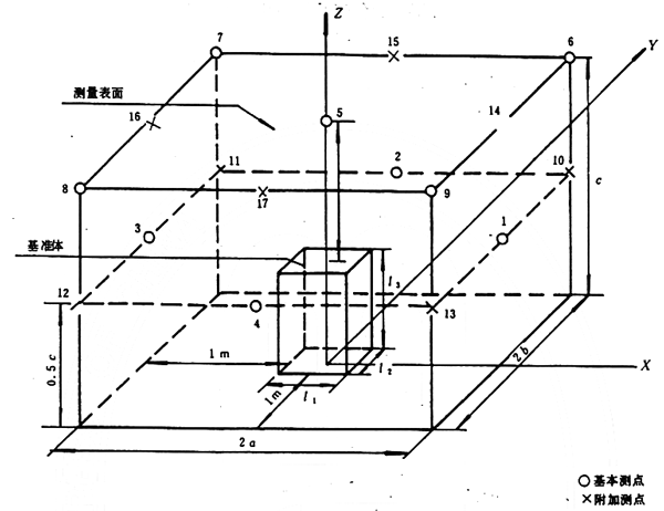
基準體是一個正好包絡被測機組并終止于反射平面上的最小矩形六面體,確定基準體時,對于機組上凸出的小部件(如連接管、提手等)不予考慮。
7.3 測量表面
測量表面分為半環測量表面和矩形六面體測量表面,見附錄B(補充件)圖B1~圖B3。
7.3.1 半球測量表面
半球測量表面適用于安裝在一個反射平面上的尺寸較小的機組。
7.3.1.1 半球測量表面的中心是基準體幾何中心在反射平面上的投影,半球測量表面的半徑 r應不小于特性距離d
o的兩倍。特性距離d
o由式(1)計算:

式中:d
o——特性距離,m;
l
1、l
2、l
3——基準體的長、寬、高、m。
半徑r優先選取1m或2m。如果d
o>1m,則應選用7.3.2條所述的矩形六面體測量表面。
7.3.1.2 半球測量表面面積由式(2)計算:

式中:S
1——半球測量表面面積,m
2;
r——半球測量表面半徑,m。
7.3.2 矩形六面體測量表面
矩形六面體測量表面是位于反射平面上,各面與基準體對應面平行、且對應面間的距離為1m的矩形箱表面,見附錄B(補充件)。
7.3.2.1 一個反射平面上測量表面面積由式(3)計算:

式中:S
2——測量表面面積,m
2;
a、b——測量表面長、寬的一半,m;
c——測量表面的高,m。
7.3.2.2 兩個反射平面上測量表面面積由式(4)計算:

式中:S
3——測量表面面積,m
2;
a'、b'——測量表面長、寬的一半,m;
c'——測量表面的高,m。
7.4 聲壓級的測量
7.4.1 背景噪聲
7.4.1.1 屬下列情況之一者僅在一個測點位置上測量背景噪聲:
a. 背景噪聲聲壓級比機組噪聲聲壓級低10dB以上;
b. 背景噪聲源遠離試驗場地。
否則,應在每一個測點位置上測量背景噪聲。
7.4.1.2 背景噪聲按表2進行修正。本標準要求測得的機組噪聲聲壓級與背景噪聲聲壓級之差不小于6dB。
表2 dB

7.4.2 風速
7.4.2.1 室外測量時測點附近的風速應小于6m/s(相當于4級風),當風速大于1m/s時,應使用風罩。
7.4.2.2 當機組出風口處的測點風速大于5m/s時,應將測點偏移45°方向,以避開出風口。
7.4.3 測點位置
所有的測點都應在7.3條所確定的測量表面上,圖B1~圖B3給出了測量表面上測點位置,表B1~表B3分別給出了各測點的坐標。
7.4.3.1 半球測量表面上共布置10個測點(見圖B1和表B1)。
7.4.3.2 矩形六面體測量表面上的測點分為基本測點和附加測點。一個反射平面的矩形六面體測量表面,基本測點為9個,附加測點為8個(見圖B2和表B2);兩個反射平面上的矩形六面體測量表面,基本測點為6個,附加測點為5個(見圖B3和表B3)。
7.4.3.3 在下列情況下應增加附加測點:
a. 基準體的任一邊尺寸大于2m;
b. 基本測點上測得的聲壓級最大與最小兩者分貝差值超過測點數目。
7.4.4 測量
測量時傳聲器應正對被測機組方向。聲級計應采用“慢”時間計權特性測量。當聲級計指針擺動不大于±3dB時,用目測法讀取平均值。中心頻率為125Hz的倍頻帶,觀測時間至少為30s,A計權和其他的倍頻帶,觀測時間至少為10s。
當聲級計指針擺動大于±3dB時,則應使用具有較長時間常數的模擬儀器或數字積分式聲級計進行測量。
7.4.5 測量環境的修正
當測量環境中有不必要的反射物存在時,則應對測量結果加以修正。確定環境修正值K的方法見附錄A(補充件)。
7.5 表面聲壓級的計算
測量表面平均聲壓級由式(5)計算:

L
pi——按7.4.1條對背景噪聲修正后的第i點A計權或倍頻帶聲壓級,dB;
N——測點數。
7.6 聲功率級的計算
聲功率級由式(6)計算:

式中:L
w——A計權或倍頻帶聲功率級,dB(基準值為1pW,以下同);

K——環境修正值(見附錄A),dB;
S——測量表面面積,m
2;
S
0——基準面積為1 m
2。
8 混響聲場測量方法
本章規定了混響室的相對比較法測定機組噪聲聲功率級的方法。經鑒定合格的混響室,按照有關標準,可采用直接法測量。
8.1 混響室的要求
測試室可以是專用混響室,也可以是具有堅硬反射面的普通房間,但應符合以下規定:
8.1.1 混響室的長、寬、高尺寸的相互比例均不應接近整數,最大尺寸與最小尺寸之比應小于3。
8.1.2 混響室的容積為180~400m
3。
8.1.3 反射面的吸聲系數應小于0.06,任一面的吸聲系數應在0.5ā至1.5ā之間,ā為房間總的平均吸聲系數。
8.1.4 機組體積應小于混響室容積的1%。
8.1.5 為避免在測量過程中測試室中的空氣吸聲發生過大的變化,在測試室內對標準聲源和機組噪聲的整個測試過程中,溫度t(℃)和相對濕度RH(%)應加以控制,當乘積RH×(t+5)的變化超過±10%時,測量應停止。
8.2 聲壓級的測量
8.2.1 混響室內聲壓級測量應使用壓強型傳聲器,否則應作無規入射響應修正。
8.2.2 測點離房間表面的距離應大于1m,任意兩個測點的距離應大于1m,測點距機組表面的最小距離由式(7)計算:

式中:D
min——測點離機組表面的最小距離,m;
V——混響室容積,m
3。
如果選定的測點在一個平面內,則該平面與房間內表面的夾角應大于10°。
8.2.3 按8.2.2條的規定選擇6個測點位置,測量每個測點的倍頻帶聲壓級,并按式(8)計算每個倍頻帶的標準偏差:

式中:σ——測量的標準偏差,dB;
L
pi——第i點的倍頻帶聲壓級,dB;

N——測點總數。

標準偏差σ應小于2.3dB,否則測點應增加到12個,再按式(8)計算。這時標準偏差σ應不大于4dB,否則應考慮改換測試場地。
8.3 聲功率級的計算
8.3.1 將符合有關標準的規定并按JJG 277檢定合格的標準聲源,放置在測試室的地面上,使其離任何傳聲器的距離滿足8.2.1條的規定。
8.3.2 按8.2條的規定,測量和計算標準聲源的倍頻帶聲壓級。
8.3.3 倍頻帶聲功率級由式(10)計算:

式中:L
we——機組的倍頻帶聲功率級,dB;

L
wr——標準聲源的倍頻帶聲功率級,dB;
L
pr——按8.3.2測得的標準聲源的倍頻帶聲壓級,dB。
8.3.4 A計權聲功率級由式(11)計算:

式中:L
WA——計算得到的A計權聲功率級,dB;
L
Wi——按式(10)計算的第i個倍頻帶聲功率級,dB;
C
i——按表3確定的A計權衰減量。
表3

9 記錄內容
測試記錄應包括如下內容,記錄表格形式見附錄D(參考件)。
9.1 被測機組
a. 機組的型號、名稱、制造廠和出廠編號及其他有關參數;
b. 機組的測試工況參數。
9.2 測試環境
9.2.1 反射平面上自由聲場條件下的測試應記錄:
a. 反射平面的情況;
b. 測試室的尺寸及吸聲處理情況;
c. 測點距最近的反射物的距離等情況。
9.2.2 混響聲場測試應記錄:
a. 測試室的體積;
b. 墻、天花板和地面的物理處理情況;
c. 畫出聲源位置示意圖。
9.3 測試儀器
a. 儀器的型號、名稱、制造廠和出廠編號;
b. 儀器檢驗的日期和部門。
9.4 聲學數據
a. 測點位置,并繪制測點位置示意圖;
b. 各測點上測得的A計權或倍頻帶聲壓級;
c. 背景噪聲聲壓級和相應的修正值;
d. 反射平面上自由聲場測試還應記錄基準體尺寸、測量表面的尺寸和表面積及按附錄A確定的環境修正值K。
9.5 氣象條件
溫度、相對濕度和大氣壓。
9.6 其他
測試人員、時間、地點及其他應說明的情況。
10 測試報告
測試報告應包括如下內容,測試報告表格形式見附錄D(參考件)。
a. 機組型號、名稱、制造廠和出廠編號;
b. 測試工況;
c. A計權聲功率級及倍頻帶聲功率級;
d. 報告應注明是根據本標準反射面上自由聲場或混響聲場法進行測定的。
附錄A
測試環境的鑒定方法
(補充件)
A1 概述
本附錄規定了用絕對比較法確定環境修正值K。
A1.1 在下列情況下可不進行環境修正(即K=0);
a. 距任一測點位置10m之內沒有有反射物的室外場地;
b. 按有關標準鑒定合格的半消聲室。
注:聲反射物主要指建筑物和一些較大的設備。對于靠近聲源的障礙物的寬度(如樁、柱子的直徑)大于它距聲源距離的十分之一時,則認為是反射物。
A1.2 環境修正值K應不大于2dB。如果測得K值大于2dB時,測:
a. 可采用吸聲措施,以減少K值;
b. 當K值大于2dB且小于7dB時,按本標準給出的測試程序測定A計權聲功率級,用于同類機組在相同的測試環境中聲功率級的比較,則這種比較的不確定性所產生的標準偏差不大于3dB。
A2 絕對比較法
A2.1 方法

N——測點總數;
M——標準聲源放置點數;
L
pij——第i個測點上、第j個標準聲源放置點的聲壓級,dB。
聲功率級按式(6)計算(式中K=0),則K值由式(A2)計算:

式中:K——環境修正值,dB;
L
w——現場測得的標準聲源的聲功率級(不需要環境修正項),dB;
L
wo——標準聲源標定的聲功率級,dB。
A2.2 標準聲源的放置
根據不同情況,標準聲源放置分替代法和側置法兩種。
A2.2.1 當被測機組能從測試場地移開時采用替代法。標準聲源放置點為基準體幾何中心在反射平面上的投影。
A2.2.2 當被測機組不能從測試場地移開時采用側置法。標準聲源放置在進、排風面的基準體底部兩邊的中點上,兩個位置,靠墻安裝的機組,僅放置在排風面的基準體底部前邊的中點上,一個位置。
附錄B
基準體、測量表面及測點位置
(補充件)
B1 半球測量表面上測點位置見圖B1及表B1。

O測點位置
圖B1
表B1

B2 一個反射平面上基準體、測量表面及測點位置見圖B2和表B2。

圖B2
表B2

B3 兩個反射平面上基準體、測量表面及測點位置見圖B3和表B3。

圖B3
表B3

附錄C
聲壓級的測量方法
(參考件)
機組出廠檢驗和現場測試不具備聲功率級測試條件時,可采用聲壓級的測試方法。
C1 測量環境
按7.1條的規定,若不能滿足標準規定時,則應將測試情況記錄下來。
C2 測量儀器
按第4章的規定。
C3 機組的安裝與運轉
按第6章的規定。
C4 測點位置
C4.1 安裝在地面上或墻上的機組測點位置按圖C1的規定。
C4.2 吊頂安裝的機組測點位置按圖C2規定。

圖C1

圖C2
C5 聲壓級的測量與計算
C5.1 聲壓級測量按7.4.4條進行。
C5.2 背景噪聲按表C1進行修正。本標準要求測得的機組噪聲與背景噪聲聲壓級之差不應小于5dB。
表C1

C5.3 聲壓級的計算按式(5)進行。
附錄D
記錄表格及測試報告形式
(參考件)
D1 反射平面上自由聲場條件下測試方法記錄表格形式D1。
表D1 噪聲測試記錄

續表D1

D2 混響聲場測量方法記錄表格可參照表D1,并按9.2.2條進行適當修改。
D3 測試報告的形式見表D2。
表D2 噪聲測試報告
下列測量是按 標準 方法進行的

附加說明:
本標準由合肥通用機械研究所歸口并負責起草。