一、安全裝置的作用及組成
(一)作用
燃氣應用設備中的安全裝置是指燃氣燃燒裝置和用具由于故障、使用條件變化或錯誤操作時,能防止發生事故的裝置。它只能防止事故的發生,并不能保證正常使用。正常使用要按燃氣設備的使用說明來正常安裝、操作及維護。
(二)組成
安全裝置與其控制系統一般由傳感器(檢測器)部分、控制器部分及執行器部分所組成。有時也可簡化為傳感器與執行器兩大部分,簡述如下:
1.傳感器部分 使用各種傳感材料和傳感元件來檢測產生事故前的各種物理和化學現象的變化,并變送檢測值給控制器。
2.控制器部分 從傳感界接受信號并對其加以必要的處理,然后控制執行器部分作出相應的動作。目前在安全控制系統中,多采用IC和微電腦作為控制電路。
3.執行器部分 根據控制器部分送來的信號,通過電磁閥、電動執行器或比例控制器等來控制燃氣和空氣量,以達到控制燃燒設備的安全運行。
二、安全裝置
(一)預防燃氣不足的安全裝置
如果流向燃燒裝置的燃氣壓力不足,容易發生火焰熄滅,使未燃氣體積聚而形成爆炸混合物。因此,需要安裝預防燃氣不足的安全器,其構造如圖3—10—16所示。當燃氣量不足而壓力下降時,靠重塊力量使閥芯1下降,關閉燃氣通路。關閉安全器后面的旋塞,通過小孔3燃氣流入閥后,薄膜下壓力升高而將安全器重新打開。當燃氣流量足夠時,再打開閥后旋塞。通過小孔3流出的燃氣量極少,不致引起危險。如果旋塞6不關閉,閥芯I就不會開啟。
?

(二)預防空氣不足的安全裝置
在使用鼓風式燃燒器的工業爐上裝設預防空氣不足的安全裝置,目的是當鼓風機發生故障空氣中斷或空氣不足時,可關斷燃氣。
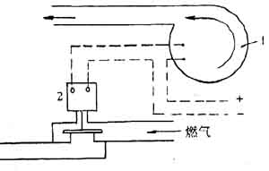
1.薄膜式預防空氣不足安全裝置(圖3—10—17)這種安全裝置的主要作用原理是采用空氣燃氣聯鎖閥。當空氣量不足時,則薄膜上的彈簧力大于薄膜下空間的空氣壓力,這時由薄膜帶動的閥桿3向下將燃氣閥芯2關小或關閉。
2.電磁閥控制的預防空氣中斷的安全裝置(圖3—10—18)它能預防電流中斷引起的事故。當電流中斷時,電磁閥切斷燃氣;若電流恢復,電磁閥重新開啟,讓燃氣通過。它的作用與鼓風機的風量及風壓無關。
(三)水封、止回閥及安全切斷閥
當燃燒裝置前燃氣壓力太高或太低時,安全切斷閥動作,停止燃氣的通入。
?


水封的作用是防止燃氣壓力過高。當燃氣壓力超過水封液柱時,燃氣即通過液體而排入大氣中,使管道壓力降低為允許值。這時應經常檢查水封的液位是否正常。
在采用鼓風式燃燒器的爐子上,供應的空氣壓力大于燃氣壓力時,為防止空氣逆流入燃氣管道中形成爆炸混合物,在燃氣管道上可裝設止回閥。
(四)水—氣聯鎖安全裝置
在燃氣熱水器、沸水器等燃氣燒水用具中,為防止一旦水量不足時燒壞燃具,必須裝有水量不足安全裝置。
(五)過熱保護裝置
過熱保護裝置實際上是一種易熔金屬合金。為防上燃具在使用中,因意外原因造成自身溫度過高引起周圍環境溫度升高而發生事故,常在燃具機殼附近裝設過熱保護裝置(亦稱熱保險絲)。它在家用快速熱水器上,多數是串接在熱電式熄火保護裝置的回路中,當其監視點溫度過高而熔化,熄火保護裝置回路斷開,電磁閥閉閥,切斷燃氣通路。
利用易熔合金,具有成本低廉,安裝使用方便等優點,但它為一次性元件。
(六)熄火保護裝置
熄火保護裝置是燃氣燃燒控制系統中重要的組成部分之一。當燃燒設備內的火焰熄滅時,它能自動切斷燃氣,防止未燃氣體繼續進入燃燒設備,以避免發生爆炸事故,從而保證燃氣燃燒設備的安全工作。
1.熱電式熄火保護裝置
該種保護裝置是以熱電偶為火焰傳感元件、電磁閥為執行元件所組成的裝置。當熱電偶感知火焰意外熄滅現象時,電磁閥就自動切斷燃氣通路。熱電式熄火保護裝置主要有直接關閉式和隔膜閥式兩種。
(1)直接關閉式熄火保護裝置(圖3—10—19)
按下氣閥鈕,同時點火裝置產生的電火花點燃火種,熱電偶的感熱部分被加熱,由于熱電偶的“熱惰性”,需保持此狀態一段時間,直到熱電偶產生的電流能激勵電磁閥的鐵芯和銜鐵保持吸合狀態,再松開氣閥鈕。
?

如在使用中常明火種熄滅或其他原因造成熱電偶熱端溫度下降,導致熱電偶產生的電流降低到一定值時,電磁閥的鐵芯和銜鐵脫離,在彈簧力的作用下,電磁閥的密到墊切斷氣路,有效防止人身事故和節省能源。
(2)隔膜閥式熄火保護裝置(圖3—10—20) 其工作原理基本同直接關閉式,唯
一不同之處則是利用塑料隔膜來切斷氣路。電磁閥吸合時,控制薄膜上方壓力的燃氣入口被關閉,出口同時開啟,作用于薄膜上方的壓力逐漸下降,燃氣通路打開。如遇燃具火焰熄滅。熱電偶提供的電流逐漸減小到一定值時,電磁閥斷開,此時控制薄膜上方壓力的燃氣入口被開啟,出口關閉,這樣,作用于薄膜上方的壓力不斷升高,最后切斷燃氣通路。
?

2.光電式熄火保護裝置
該保護裝置是以光電管為火焰的感知元件,以電磁閥為執行元件。光電管在感知燃具火焰熄滅時,發出一個信號,這個信號經放大后,控制電磁閥切斷燃氣通路。
光電式熄火保護裝置是一種較新的火焰檢測裝置,除光電管外,還可用光電池,光敏電阻等一系列元件作傳感元件。其主要優點是可靠性好,動作迅速,而且司與自動點火、各種自動保護及報警等功能兼容。但由于其制作復雜、成本較高,并且要引入交流電,因此只限于用在工業燃具以及高檔民用燃具中。
企業生產須注意,消防安全不“打盹”!
消防重點單位62個消防安全標識圖例
自動消防設施定期檢測步驟
消防知識學習裝修及保溫要求
火災、觸電、化學現場處置方案
煙花爆竹生產企業對標改造提升指南(…
煙花爆竹生產經營單位重大生產安全事…
紡織企業春季防火安全注意事項
消防安全管理臺賬
滅火器的型號及規格
動火作業的分類
安全疏散通道的要求和設施
滅火器的種類和用途
施工現場消防安全管理制度
消防安全管理措施
滅火的四種基本方法