(1) 根據《國家危險廢物名錄》,含油污泥為HW08類危險廢物。
(2)2003年7月1日實施的國家環保總局[2003]第17號令。
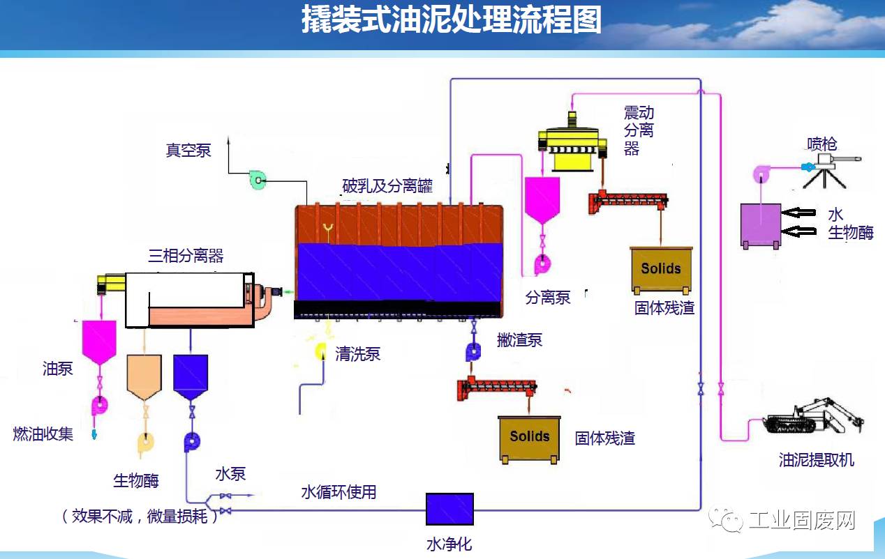
(3)含油污泥既是廢物,又是可貴的再生能源,使用適當的工藝對含油污泥進行三相分離處理后,使后續的能源回收變得容易實施,從而獲得可觀的經濟效益,同時減輕了環境的負擔。










表面活性劑強化超聲波提取剩余污泥中…
生活垃圾衛生填埋場滲瀝液全量處理工…
生活垃圾焚燒廠協同處置污泥的技術研究
鈦石膏綜合利用優化途徑
生活垃圾焚燒飛灰二噁英控制技術研究…
老齡化垃圾填埋場滲濾液全量化處理工…
沈陽市老虎沖生活垃圾衛生填埋場滲瀝…
廚余垃圾處理技術評估——基于案例的…
生活垃圾的危害及其處理
污泥處理的3種方式介紹
畜禽糞便無害化處理
垃圾焚燒爐渣綜合利用項目的技術及管…
生活垃圾分類的立法與落實建議
危廢處理四道難題怎么解決?
關于工業固體廢物綜合利用的探討
我國餐廚垃圾處理分析及方法對比